AirBus A310 y los Falcon 900

AirBus A310 y los Falcon 900 Izan González

Aviación y Espacio

El Falcon de Pedro Sánchez se ha averiado: esta web es la que permite seguir todos los vuelos del presidente del Gobierno

Sin ninguna motivación política, esta cuenta registra la actividad de la flota al completo que sirve de transporte al Gobierno y Casa Real.

Más información: Del Falcon presidencial a la Patrulla Águila: los aviones más llamativos del desfile del 12 de Octubre

Marta S.
Publicada

Según fuentes de Moncloa, una avería en el avión oficial, el Falcon, ha obligado a regresar a Madrid cuando se encontraba volando hacia París, donde este jueves se ha celebrado una nueva reunión de la Coalición de Voluntarios. Sánchez ha participado igualmente en la cumbre de forma telemática.

Todavía no se conoce la causa de esa avería, pero el presidente cuenta con una flota de 5 aviones Falcon cuya actividad se puede consultar a través de la página Falcon Despega creada por el usuario de Forocoches"Errede". Su creador presentó este proyecto afirmando que el objetivo principal era aprender, sin ninguna motivación política.

Esta web se dedica no solo a rastrear el famoso Falcon del residente del Gobierno de España, Pedro Sánchez, sino toda la flota oficial que actualmente está a disposición de su Ejecutivo. En total, registra los vuelos de hasta 5 aviones Falcon 900, junto a 2 Airbus A-310. Dicha página registra no solo el total de vuelos emprendidos, sino los destinos más frecuentados en gráficos y mapas que muestran de forma general cómo se gestiona toda esta flota.

La idea se asemeja a las cuentas en redes sociales que seguían la pista de jets privados como el de Elon Musk. Tras la compra de Twitter (renombrada como X) la cuenta fue suspendida así como otras de la misma índole. El magnate alegaba que había sufrido acoso por culpa de la vulneración de privacidad que supone este tipo de perfiles informativos.

No obstante, la información del tráfico aéreo es pública y los mismos datos que sirven a webs como FlightRadar, pero centrado en un avión determinado, son públicos. Así, es posible localizar de forma más directa dónde estaba el avión de algún oligarca ruso o multimillonario tecnológico.

Falcon Despega

La flota a la que se refiere Falcon Despega es el 45 Grupo de Fuerzas Aéreas de España, una unidad operativa perteneciente al Ejército del Aire de España. Estos aviones se dedican a transportar a los miembros más importantes tanto del Ejecutivo actual como de su personal.

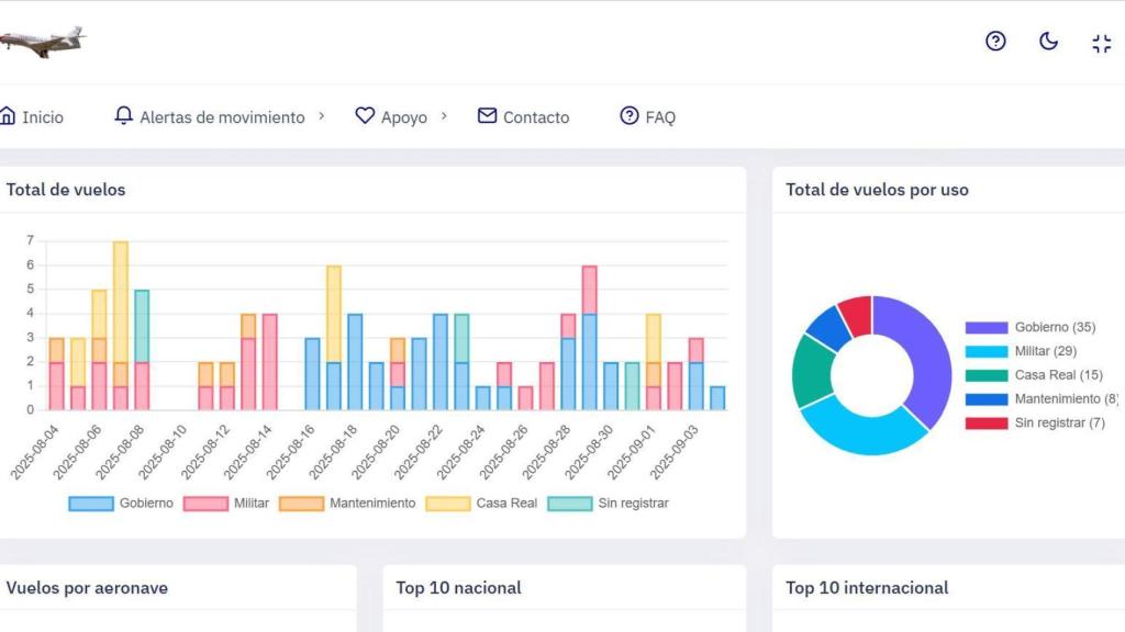
Por lo tanto, presta sus servicios al Rey de España y al resto de la familia real, así como la familia del actual presidente del Gobierno. Como se puede apreciar en la captura, se indica si ha sido el Gobierno o la Casa Real quien ha realizado el viaje.

Captura de la web Falcon Despega

Captura de la web Falcon Despega Omicrono Omicrono

También figura el vuelo de Pedro Sánchez a Reino Unido esta semana para reunirse con primer ministro británico Keir Starmer en Downing Street y a cuyo término ambos firmaron un acuerdo para reforzar la cooperación bilateral en diversos ámbitos.

Está situada en la Base Aérea de Torrejón de Ardoz, en Madrid, y su reciente actividad se puede consultar en esta web de aspecto sencillo. En ella se muestran las rutas de los últimos 10 vuelos en un sencillo mapa inferior. Más abajo aparece una lista de todos los vuelos registrados de la flota en los últimos 30 días.

El presidente del Gobierno, Pedro Sánchez, bajando del Falcon en un viaje a Tarragona.

El presidente del Gobierno, Pedro Sánchez, bajando del Falcon en un viaje a Tarragona. La Moncloa

La web aglutina en su vista general los datos de toda la flota, todos los vuelos realizados por la misma, el tiempo en el aire e incluye gráficas de los vuelos por aeronaves y tops tanto de destinos como de lugares de origen.

Incluye fechas, números, horarios de salida, países de origen, de destino y tiempos de vuelo. Por supuesto, se pueden buscar todos estos datos de forma individual, por cada uno de los aviones de la flota, y también tiene un modo oscuro.

"Políticamente agnóstica"

El uso que hacen los presidentes del Gobierno, como Pedro Sánchez de estos aviones a veces es motivo de controversia, por lo que el creador de este proyecto aclaró hace tiempo que esta web es "políticamente agnóstica" y que no tiene ningún tipo de tinte político.

Captura de la web Falcon Despega

Captura de la web Falcon Despega Omicrono Omicrono

Su objetivo, tal y como explica en la propia web, es "documentar de forma visual y políticamente agnóstica los vuelos realizados tanto en tiempo real como de forma histórica" para conseguir "una mayor transparencia en la gestión del uso de la flota de aviones". De hecho, los datos se consiguen de la web ADS-B Exchange, que recopila los datos públicos de los Sistemas de Vigilancia Dependiente Automática (ADS-B) que estos vehículos aéreos incorporan.

La idea detrás de este proyecto es la de crear una herramienta online más que un servicio monetizable. De hecho, el propio usuario de la página explica que no piensa, al menos por ahora, incluir ningún tipo de anuncio o monetización. Algunas ideas que tanto Errede como sus compañeros de foro han barajado incluyen un cálculo estimado del coste de combustible, así como un gráfico de huella de contaminación, entre otros.